Hooks examples¶
Add memory consumption tracking¶
This example illustrates how to track memory consumption using memory_profiler.
Install dependencies:
pip install memory_profiler
Implement
before_dataset_loadedandafter_dataset_loaded
# src/<package_name>/hooks.py
import logging
from kedro.framework.hooks import hook_impl
from memory_profiler import memory_usage
def _normalise_mem_usage(mem_usage):
# memory_profiler < 0.56.0 returns list instead of float
return mem_usage[0] if isinstance(mem_usage, (list, tuple)) else mem_usage
class MemoryProfilingHooks:
def __init__(self):
self._mem_usage = {}
@hook_impl
def before_dataset_loaded(self, dataset_name: str) -> None:
before_mem_usage = memory_usage(
-1,
interval=0.1,
max_usage=True,
retval=True,
include_children=True,
)
before_mem_usage = _normalise_mem_usage(before_mem_usage)
self._mem_usage[dataset_name] = before_mem_usage
@hook_impl
def after_dataset_loaded(self, dataset_name: str) -> None:
after_mem_usage = memory_usage(
-1,
interval=0.1,
max_usage=True,
retval=True,
include_children=True,
)
# memory_profiler < 0.56.0 returns list instead of float
after_mem_usage = _normalise_mem_usage(after_mem_usage)
logging.getLogger(__name__).info(
"Loading %s consumed %2.2fMiB memory",
dataset_name,
after_mem_usage - self._mem_usage[dataset_name],
)
Register Hooks implementation by updating the
HOOKSvariable insettings.pyas follows:
HOOKS = (MemoryProfilingHooks(),)
Then re-run the pipeline:
$ kedro run
Add data validation¶
This example adds data validation to node inputs and outputs using Great Expectations.
Install dependencies:
pip install great-expectations
Implement
before_node_runandafter_node_runHooks to validate inputs and outputs data respectively leveragingGreat Expectations:
V2 API¶
# src/<package_name>/hooks.py
from typing import Any, Dict
from kedro.framework.hooks import hook_impl
from kedro.io import DataCatalog
import great_expectations as ge
class DataValidationHooks:
# Map expectation to dataset
DATASET_EXPECTATION_MAPPING = {
"companies": "raw_companies_dataset_expectation",
"preprocessed_companies": "preprocessed_companies_dataset_expectation",
}
@hook_impl
def before_node_run(
self, catalog: DataCatalog, inputs: Dict[str, Any], session_id: str
) -> None:
"""Validate inputs data to a node based on using great expectation
if an expectation suite is defined in ``DATASET_EXPECTATION_MAPPING``.
"""
self._run_validation(catalog, inputs, session_id)
@hook_impl
def after_node_run(
self, catalog: DataCatalog, outputs: Dict[str, Any], session_id: str
) -> None:
"""Validate outputs data from a node based on using great expectation
if an expectation suite is defined in ``DATASET_EXPECTATION_MAPPING``.
"""
self._run_validation(catalog, outputs, session_id)
def _run_validation(
self, catalog: DataCatalog, data: Dict[str, Any], session_id: str
):
for dataset_name, dataset_value in data.items():
if dataset_name not in self.DATASET_EXPECTATION_MAPPING:
continue
dataset = catalog._get_dataset(dataset_name)
dataset_path = str(dataset._filepath)
expectation_suite = self.DATASET_EXPECTATION_MAPPING[dataset_name]
expectation_context = ge.data_context.DataContext()
batch = expectation_context.get_batch(
{"path": dataset_path, "datasource": "files_datasource"},
expectation_suite,
)
expectation_context.run_validation_operator(
"action_list_operator",
assets_to_validate=[batch],
session_id=session_id,
)
Register Hooks implementation, as described in the hooks documentation and run Kedro.
Great Expectations example report:

V3 API¶
Create new checkpoint:
great_expectations checkpoint new raw_companies_dataset_checkpoint
Remove
data_connector_queryfrom thebatch_requestin the checkpoint config file:
yaml_config = f"""
name: {my_checkpoint_name}
config_version: 1.0
class_name: SimpleCheckpoint
run_name_template: "%Y%m%d-%H%M%S-my-run-name-template"
validations:
- batch_request:
datasource_name: {my_datasource_name}
data_connector_name: default_runtime_data_connector_name
data_asset_name: my_runtime_asset_name
data_connector_query:
index: -1
expectation_suite_name: {my_expectation_suite_name}
"""
# src/<package_name>/hooks.py
from typing import Any, Dict
from kedro.framework.hooks import hook_impl
from kedro.io import DataCatalog
import great_expectations as ge
class DataValidationHooks:
# Map checkpoint to dataset
DATASET_CHECKPOINT_MAPPING = {
"companies": "raw_companies_dataset_checkpoint",
}
@hook_impl
def before_node_run(
self, catalog: DataCatalog, inputs: Dict[str, Any], session_id: str
) -> None:
"""Validate inputs data to a node based on using great expectation
if an expectation suite is defined in ``DATASET_EXPECTATION_MAPPING``.
"""
self._run_validation(catalog, inputs, session_id)
@hook_impl
def after_node_run(
self, catalog: DataCatalog, outputs: Dict[str, Any], session_id: str
) -> None:
"""Validate outputs data from a node based on using great expectation
if an expectation suite is defined in ``DATASET_EXPECTATION_MAPPING``.
"""
self._run_validation(catalog, outputs, session_id)
def _run_validation(
self, catalog: DataCatalog, data: Dict[str, Any], session_id: str
):
for dataset_name, dataset_value in data.items():
if dataset_name not in self.DATASET_CHECKPOINT_MAPPING:
continue
data_context = ge.data_context.DataContext()
data_context.run_checkpoint(
checkpoint_name=self.DATASET_CHECKPOINT_MAPPING[dataset_name],
batch_request={
"runtime_parameters": {
"batch_data": dataset_value,
},
"batch_identifiers": {
"runtime_batch_identifier_name": dataset_name
},
},
run_name=session_id,
)
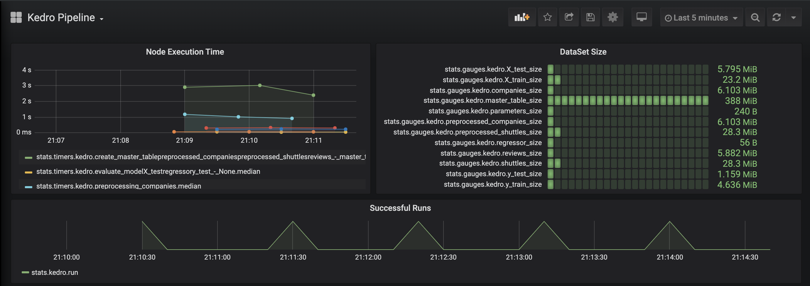
Add observability to your pipeline¶
This example adds observability to your pipeline using statsd and makes it possible to visualise dataset size and node execution time using Grafana.
Install dependencies:
pip install statsd
Implement
before_node_runandafter_node_runHooks to collect metrics (Dataset size and node execution time):
# src/<package_name>/hooks.py
import sys
from typing import Any, Dict
import statsd
from kedro.framework.hooks import hook_impl
from kedro.pipeline.node import Node
class PipelineMonitoringHooks:
def __init__(self):
self._timers = {}
self._client = statsd.StatsClient(prefix="kedro")
@hook_impl
def before_node_run(self, node: Node) -> None:
node_timer = self._client.timer(node.name)
node_timer.start()
self._timers[node.short_name] = node_timer
@hook_impl
def after_node_run(self, node: Node, inputs: Dict[str, Any]) -> None:
self._timers[node.short_name].stop()
for dataset_name, dataset_value in inputs.items():
self._client.gauge(dataset_name + "_size", sys.getsizeof(dataset_value))
@hook_impl
def after_pipeline_run(self):
self._client.incr("run")
Register the Hook implementation, as described in the Hooks documentation and run Kedro.
Grafana example page:

Add metrics tracking to your model¶
This examples adds metrics tracking using MLflow.
Install dependencies:
pip install mlflow
Implement
before_pipeline_run,after_pipeline_runandafter_node_runHooks to collect metrics usingMLflow:
# src/<package_name>/hooks.py
from typing import Any, Dict
import mlflow
import mlflow.sklearn
from kedro.framework.hooks import hook_impl
from kedro.pipeline.node import Node
class ModelTrackingHooks:
"""Namespace for grouping all model-tracking hooks with MLflow together."""
@hook_impl
def before_pipeline_run(self, run_params: Dict[str, Any]) -> None:
"""Hook implementation to start an MLflow run
with the session_id of the Kedro pipeline run.
"""
mlflow.start_run(run_name=run_params["session_id"])
mlflow.log_params(run_params)
@hook_impl
def after_node_run(
self, node: Node, outputs: Dict[str, Any], inputs: Dict[str, Any]
) -> None:
"""Hook implementation to add model tracking after some node runs.
In this example, we will:
* Log the parameters after the data splitting node runs.
* Log the model after the model training node runs.
* Log the model's metrics after the model evaluating node runs.
"""
if node._func_name == "split_data":
mlflow.log_params(
{"split_data_ratio": inputs["params:example_test_data_ratio"]}
)
elif node._func_name == "train_model":
model = outputs["example_model"]
mlflow.sklearn.log_model(model, "model")
mlflow.log_params(inputs["parameters"])
@hook_impl
def after_pipeline_run(self) -> None:
"""Hook implementation to end the MLflow run
after the Kedro pipeline finishes.
"""
mlflow.end_run()
Register the Hook implementation, as described in the Hooks documentation and run Kedro.
MLflow example page:

Modify node inputs using before_node_run hook¶
If the before_node_run hook is implemented and returns a dictionary, that dictionary is used to update the corresponding node inputs.
For example, if a pipeline contains a node named my_node, which takes 2 inputs: first_input and second_input, to overwrite the value of first_input that is passed to my_node, we can implement the following hook:
# src/<package_name>/hooks.py
from typing import Any, Dict, Optional
from kedro.framework.hooks import hook_impl
from kedro.pipeline.node import Node
from kedro.io import DataCatalog
class NodeInputReplacementHook:
@hook_impl
def before_node_run(
self, node: Node, catalog: DataCatalog
) -> dict[str, Any] | None:
"""Replace `first_input` for `my_node`"""
if node.name == "my_node":
# return the string filepath to the `first_input` dataset
# instead of the underlying data
dataset_name = "first_input"
filepath = catalog._get_dataset(dataset_name)._filepath
return {"first_input": filepath} # `second_input` is not affected
return None
Node input overwrites implemented in before_node_run affect only a specific node and do not modify the corresponding datasets in the DataCatalog.
Note
In the example above, the before_node_run hook implementation must return datasets present in the inputs dictionary. If they are not in inputs, the node fails with the following error: Node <name> expected X input(s) <expected_inputs>, but got the following Y input(s) instead: <actual_inputs>.
Once you have implemented a new Hook you must register it as described in the Hooks documentation, and then run Kedro.